2024-06-17 服務與支持 瀏覽 3170
在明渠中設置適當的標準堰或槽,只需在一定位置測出液位,因液位與堰或槽所流出的液體體積流量成正值線性關系,通過相應計算公式,即可算出液體的瞬時和累積流量。對于半滿管的或渠中的液體,必須給出截面積(或液位)和平均流速才能算出流量。
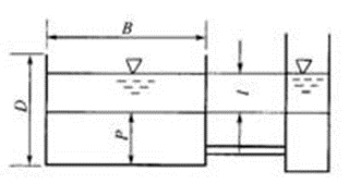
超聲波液位測量方法可用如圖1所示來說明。目前國內外普遍采用超聲回波法。由超聲換能器向液面垂直發射聲脈沖,聲波遇液面返回,被同一換能器所接收,經放大電路放大后,由一閾值電路檢測出第一個回波周期到達的時間與發射脈沖間的時間間隔t,

圖1超聲回波測量液位
公式1
式中, c為空氣中的聲速, c=331.4十0.6Tm/s, T為攝氏溫度, 331.4m/s為O°C時的聲速。
于是,液位H=h-l。超聲波液位計所使用的超聲換能器工作頻率為50~200kHz;量程為O.2~(5~10) m;精確度為(0.25~0.5)%FSo一般來說,各種明渠所測量的流量范圍很廣,但是測量精確度都不高,約為2%~5%,這是由于堰、槽等的形狀、尺寸、液位值、流速值的誤差,不可避免。
明渠超聲波流量計主要應用范圍:
①引水/輸水工程;②雨水排放監測;③排污監測;④水利工程;⑤灌溉等。
一、明渠超聲波流量計(堰和槽)
超聲波液位計與堰或槽相組合構成了明渠超聲波流量計。當流過堰、槽液體為自由流態,其上游液位H與流量成單值關系,即
公式2

圖2三角形缺口薄壁堰

表1三角形缺口薄壁堰參數
不同規格的槽或堰n、K值是不一樣的。使用和設計槽或堰必須參閱"明渠堰槽流量計檢定規程"(JJG 211-90)。這里僅給出一些三角形缺口薄壁堰、矩形缺口薄壁堰、等寬薄壁堰和巴歇爾槽的基本尺寸和K、n值,分別見表2~表6以及圖3~圖6。表6列出了各種槽堰可以測量的流量范圍。

圖3等寬薄壁堰

圖4矩形缺口薄壁堰

表2矩形缺口薄壁堰參數

表3等寬薄壁堰參數

圖5巴歇爾槽
表4巴歇爾槽參數
表5各種各種堰槽的流量范圍
二、超聲波非滿管(渠)流量計
利用超聲波法測量非滿管(渠)的流量,無需堰和槽,必須測出液位和平均流速,如圖4.24所示。所采用的方法可見表4.17。

圖6超聲波非滿管(渠)流量計

表6超聲波非滿管(渠)流量的測量方法